

经过黑天鹅洗礼的教育行业在伤痕累累中逐渐复苏,而兄弟企业接连倒下的噩耗也给现存的教育企业敲响了警钟。如何降本增效,做好数字化转型,实现业绩规模化增长,是每个教育企业高度关注的议题之一。螳螂教育云深度打通教育行业各业务环节,产品模块包括推广分析、AI在线客服、智能CRM、工作手机、网校、教务,为教育企业切实解决面临的问题。
01
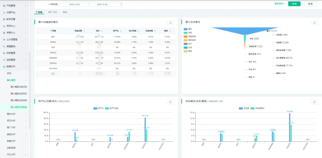
全渠道对接 推广效果实时洞察
招生大战延绵不绝,获客成本也随之水涨船高,如何降低获客成本一直是围绕着教育行业的一大难题之一。渠道质量难以掌握,传统的粗犷的投放方式让教育企业成本高居不下。而螳螂教育云的推广分析为教育企业的推广经理提供一双洞察的眼睛,对接各大主流渠道,展示、点击、消费、流水、ROI等数据实时同步,渠道质量优劣一目了然,同时支持OCPA数据回传,提供着陆页、关键词、搜索词等优化建议,助力企业精细化管理推广投放,及时调整投放策略,最大程度节省推广成本。

02
AI能力赋能企业 降低人力成本
人工客服是教育企业售前咨询的重要环节,但教育行业的人工客服流动性大,能力参差不齐,也会带来大量人力成本和管理成本,而且无法并发接线,常因回复不及时而让线索白白流失。螳螂AI在线客服24小时无休在线,无上限接线,根据对方问题进行针对性回答,节省大量的人工成本和管理成本。同时使用时间越长越“聪明”,智能学习,不断提升线索索取率。无缝对接前端推广和CRM,自动生成名片实时分配,不浪费一丝一毫的线索。自动1V1专业AI训练师不断优化话术,为企业打造自己的专属智能客服。

03
闭环CRM管理 销售流程可视化管理
随着公司发展壮大,销售队伍越发壮大,如何高效管理销售团队实现规模化发展也是教育行业头疼的问题。销售每天的工作是怎样的?重金推广来的线索为什么没有转客?哪个环节出了问题?以往需要大量人工报表的问题通过螳螂智能CRM都能迎刃而解。螳螂智能CRM无缝对接前端推广和教务,为教育企业打造了专属教育行业的CRM系统。螳螂智能CRM提供智能化线索分配引擎,线索进线后实时分配,实时追踪线索发展情况,智能优化咨询师资源配比,做到人尽所用。螳螂智能CRM从线索分配到成交转化实时追踪,无论在线索任何阶段都可随时查看客户资料,线索来源细节,助力销售成单。销售流程可视化,多维度销售报表对比,及时高效洞析管理销售工作情况。

同时,螳螂科技和小米手机官方合作推出工作手机,采取小米手机政企模式,通过微信风控监管销售行为,社交账号统一管理,微信聊天、好友添加、朋友圈内容、资金往来等统一监管,呼叫录音、工作明细等在后台一目了然,帮助销售管理层及时风控,降低运营风险。
04
极速搭建多端网校
想要快速搭建功能完善的网校系统?老师上课、教务管理工作如何管理?学员投诉建议如何快速处理?在口碑营销时代,做好服务和运营是教育机构高速发展的基石。螳螂教育云将营销和教务打通,学员付费后实时开课,学员信息内部共享,为教务人员做好学员服务提供助力。其次螳螂科技为教育机构提供PC、APP、H5、小程序等多端网校,同时支持多代理模式,支持录播、直播、大班课、小班课等多种功能,支持智能排课,配备高效响应的客诉系统,教务工作多维度报表呈现,帮助教育机构高效管理教学服务,为学员提供360°服务。

05
全流程数据监控洞察
螳螂教育云从教育行业实际业务场景切入,为教培机构打造了从前端推广到线索转化到教学服务的一体化闭环解决方案,深入教培机构业务环节,从前端推广到销售、教务数据深度打通形成闭环,为企业提供强大的BI数据分析系统,助力企业管理者轻松实现业务洞察,及时调整业务策略,为企业大幅度节省获客成本和人力成本,大幅度提升工作效率。

古语云:工欲善其事必先利其器。2020年进入倒计时,双十一大战也即将拉开帷幕,想要在千帆竞发中抢得一席之地,教育企业就需要在年末大考中加速狂奔,螳螂教育云为教育企业提供强大助力,帮助教育企业实现精细化运营。
