发布信息
登陆/注册
搜索
搜索
导航
首页
产品供应
产品求购
企业库
酒业展会
行业资讯
认证会员
站内搜索
行业企业
当前位置:
首页
行业企业
正文
电力交易决策系统需要哪些硬核技术?
作者:本站编辑
2025-11-20 15:57:33
1
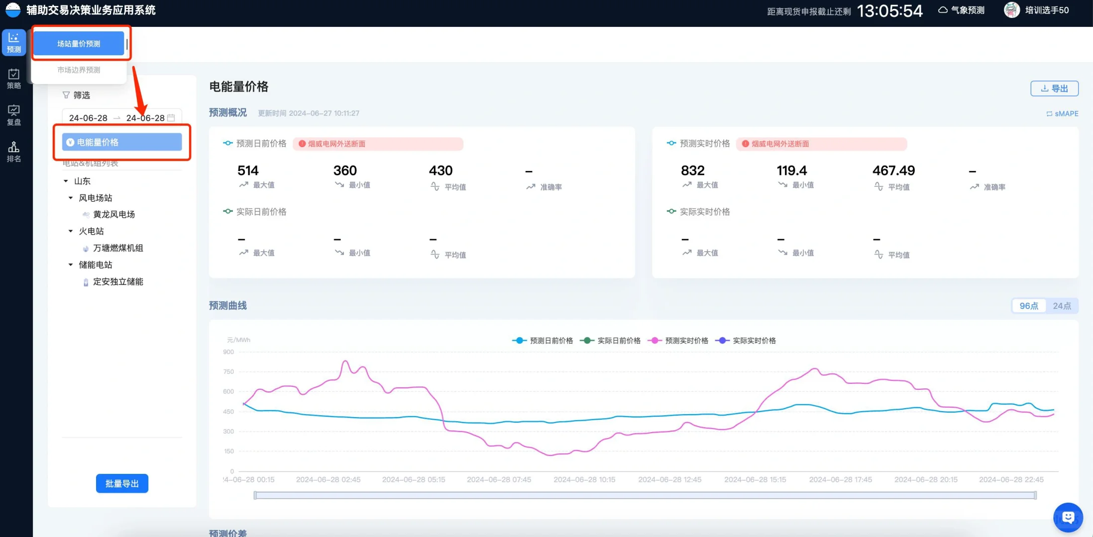
电力交易决策系统需要哪些硬核技术?
核心技术:人工智能(预测算法、调度算法、大模型技术),电力业务(电力市场、考虑安全约束的机组组合模型(SCUC)和经济调度模型(SCED))
具体流程:
1、市场边界预测
2、电能量价格预测
3、申报主体(包含独立储能、新能源机组、燃煤机组)进行报量报价
4、申报策略复盘
#电力
#交易员
#量化交易
#干货分享
#能源
#电气工程
#人工智能
#时间序列
#运筹学
#电力市场
下一篇:
能源重构时代:分布式能源的创新生态(1)
上一篇:
4个容易忽略安装插座的位置
相关内容
查看全部
白酒行业招商
2025-11-22 01:08
浙江嘉兴招聘 ,
2025-11-22 00:58
2025年中国酒类零
2025-11-22 00:54
白酒招商套路深!
2025-11-22 00:54
?行业趋势 | 2025
2025-11-22 00:40
珍惜当下,酒厂近
2025-11-22 00:40
人间清醒!白酒五
2025-11-22 00:36
酒博会的鸡尾酒节
2025-11-22 00:31
来啦!招人啦!!
2025-11-22 00:22
一位牛散锐评白酒
2025-11-22 00:17